CPES - Centre de Plongée Eric Sauvage
Formation électronique Lowrance
FORMATION TECHNIQUE

Formation
Électronique Lowrance

Maîtrisez votre sondeur Lowrance pour optimiser vos activités en mer. Lecture d'écran, paramétrage, et techniques avancées pour la pêche et la chasse sous-marine.

PROGRAMME

Ce que vous apprendrez

Une formation complète pour exploiter tout le potentiel de votre électronique de bord Lowrance.

Paramétrage Initial

Configuration optimale de votre sondeur selon votre utilisation : pêche, chasse sous-marine, navigation.

  • Réglages de base
  • Sensibilité et filtres
  • Palettes de couleurs

Lecture d'Écran

Interprétation des images sondeur pour identifier les fonds, structures et poissons.

  • Types de fonds
  • Détection poissons
  • Structures sous-marines

StructureScan

Utilisation avancée du StructureScan pour visualiser les côtés et créer des cartes 3D.

  • SideScan
  • DownScan
  • 3D StructureScan

Navigation & Waypoints

Création et gestion de vos points d'intérêt, routes et traces GPS.

  • Création waypoints
  • Routes & traces
  • Cartographie

Genesis Live

Création de cartes bathymétriques personnalisées en temps réel pendant vos activités.

  • Cartographie live
  • Export/Import
  • Courbes de niveau

Application Chasse

Techniques spécifiques pour la chasse sous-marine : repérage des spots et analyse des fonds.

  • Repérage spots
  • Analyse roches
  • Profondeurs idéales
EXEMPLES

Lecture d'Écran en Pratique

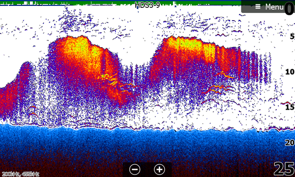
Écran sondeur HDS

Sondeur Traditionnel (HDS)

Visualisation des fonds et détection des poissons avec l'échosondeur classique. Les couleurs indiquent la dureté du fond et la densité des cibles.

StructureScan 3D

StructureScan 3D

Vue 3D des structures sous-marines permettant d'identifier épaves, roches et reliefs avec une précision remarquable.

StructureScan 3D reliefs symétriques

StructureScan 3D - Reliefs symétriques

Vue double des deux côtés du bateau simultanément. Idéal pour repérer épaves et reliefs rocheux de part et d'autre de la trajectoire.

StructureScan 3D fond marin vertical

StructureScan 3D - Fond vertical

Lecture précise d'un fond entre 15 et 35 mètres avec profil détaillé des reliefs, essentielle pour choisir ses zones de chasse.

Cartographie Genesis Live

Cartographie Genesis Live

Carte bathymétrique personnalisée générée en temps réel. Les couleurs traduisent les profondeurs et révèlent les reliefs côtiers.

Bathymétrie détaillée

Bathymétrie détaillée

Zoom fin sur les reliefs sous-marins pour identifier tombants, failles et zones de transition - terrains favoris des prédateurs.

Repérage de spots

Repérage de spots

Cartographie sur une longue zone côtière : les reliefs rouges et oranges signalent les spots de pêche et de chasse sous-marine.

Durée

Demi-journée

ou journée complète

Lieu

Sur votre bateau

ou en salle

Participants

Individuel

ou petit groupe

Matériel

Gamme Lowrance

HDS, Elite, Hook

Formation personnalisée

La formation s'adapte à votre équipement et à votre niveau. Que vous ayez un Elite Ti2, un HDS Live ou un HDS Carbon, nous travaillerons directement sur votre matériel.

Possibilité de formation à distance via partage d'écran pour les questions de paramétrage.

Logo Lowrance
FORMATION SUR MESURE

Maîtrisez votre sondeur

Contactez-nous pour organiser votre formation personnalisée et exploiter tout le potentiel de votre électronique Lowrance.